Customer success has moved from “nice to have” to core growth engine — but many teams still struggle with how to measure customer success in a way leadership trusts. Modern programs go beyond ticket volume or response time and use a mix of health scores, revenue metrics, and product usage trends to prove impact on retention and expansion.
The most effective teams treat customer data as a strategic asset and rely on success metrics dashboards that combine leading indicators (engagement, sentiment, effort) with lagging ones (churn, renewals, lifetime value). That mix makes it possible to forecast risk, identify growth opportunities, and show clear customer success ROI in the same view.
This guide covers how to measure customer success through 15 essential metrics, organized by health indicators, revenue impact, and operational efficiency — plus dashboard examples and calculation methods for each.
Table of Contents
- Success metrics dashboard
- Customer success KPIs
- SaaS customer success metrics
- Customer success scorecard
Success metrics dashboard
The most powerful customer success programs don’t treat these metrics in isolation. Instead, they build success metrics dashboards that combine health scores, usage, sentiment, and revenue data, so leaders can see the full picture at a glance.
provides customer success dashboards that combine health scores, CSAT, and MRR in one governed view. From there, teams can set up alerts, workflows, and playbooks that trigger when metrics cross key thresholds — turning reporting into action and making it easier to prove customer success ROI to the business.
Customer support dashboard example

pulls marketing, sales, and service data into unified views, making customer success teams 3x more likely to spot churn risks early. Track health scores, CSAT, renewal pipelines, and expansion opportunities from one source of truth.
Key for success measurement: Multiple dashboards mean analysts build detailed churn models while CSMs get simple health score overviews — all governed by permissions. Create up to 300 custom instances so every team measures success their way.
Customer success KPI dashboard example

Keep teams on target quarterly with a customer success KPI dashboard like . It displays average response time, first contact resolution, NPS, and top rep performance — exactly the metrics that tie support efficiency to retention outcomes.
How it measures success: Real-time views of SLA compliance, ticket aging, and CSAT trends help leadership connect operational performance to customer health scores and renewal forecasts.
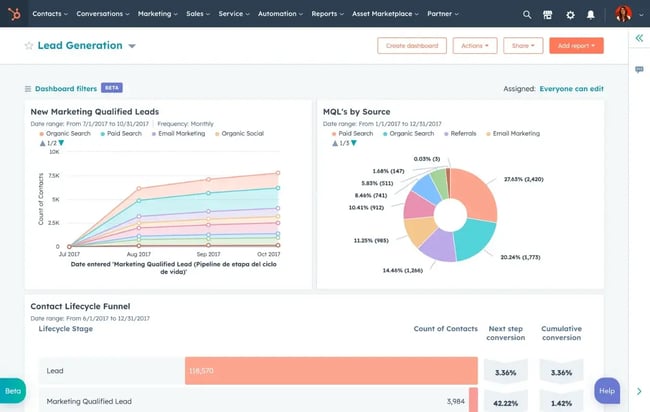
Customer lead generation dashboard example

unite marketing, sales, and service data to track lead sources, MQL→customer conversion rates, and pipeline health — helping customer success teams correlate lead quality to health scores and renewal outcomes.
Key for success measurement: Source attribution shows which channels deliver high-LTV customers vs. churn risks. CSMs see lead-to-renewal paths while leadership tracks acquisition ROI across 300+ custom dashboard views with granular permissions.
Customer experience dashboard example

dashboard combines support volume, YoY trends, channel performance, and resolution metrics — perfect for strategic customer success planning.
Success measurement value: Multi-metric views reveal correlations between ticket spikes, health score drops, and churn. Leadership uses these to justify investments and track program ROI.
Customer health score & renewals dashboard example

workspace tracks health score distribution, renewal pipeline, at-risk accounts, and daily CSM tasks in one unified view — perfect for connecting health trends to revenue outcomes.
Key for success measurement: Real-time health score changes trigger alerts while renewal timelines show portfolio health by rep. Customizable dashboards with team permissions give leadership portfolio oversight across 300+ reporting views.
Customer success KPIs
Understanding how to measure customer success starts with identifying the right KPIs. Customer success teams measure value, retention, and profitability using 11 core KPIs: health score, Net Promoter Score (NPS), qualitative feedback, churn, recurring revenue, lifetime value, retention cost, effort, first contact resolution, CSAT, and renewal rate.

Leading teams don’t just track these numbers in spreadsheets — they monitor them in success metrics that pull from CRM, product usage, and support systems. That allows marketing, sales, and service leaders to see the same story, spot trends early, and adjust plays based on real data instead of gut feel.
What a customer success dashboard should show
A strong customer success dashboard typically includes:
- Health scores by segment and lifecycle stage
- Churn and renewal rates over time
- NPS and CSAT trends, broken out by product or plan
- Expansion MRR and contraction or downgrade revenue
- Ticket volume, effort, and first contact resolution

HubSpot reporting dashboards enable 300+ custom success metrics dashboards per account, allowing customer success teams to visualize metrics in one place. That single view makes it easier to align success plays with revenue targets and prioritize accounts that need attention.
Calculate your customer success key performance indicators (KPIs) easily using our .
1. Customer health score

Customer health score shows whether customers are actually succeeding with your product or service. Teams calculate it by combining product usage data, support interactions, and business outcomes into a single, actionable index that reveals which accounts are thriving, at risk, or expanding.
?How to calculate: Track login frequency, feature adoption rates, support ticket volume, NPS scores, and customer-reported outcomes. Assign weights to each factor (typically 40% usage, 30% support health, 30% business results), then create color-coded bands: Green (80-100) = healthy/expansion candidates, Yellow (50-79) = needs check-in, Red (<50) = high churn risk.
Why it matters: Health scores power customer success playbooks and enable proactive account management. Green accounts receive expansion conversations, yellow accounts get targeted enablement, and red accounts trigger urgent save motions — all before revenue impact shows up in renewals.
Pro tip: Monitor health scores by customer segment (SMB vs. enterprise, new vs. 2+ year customers) and lifecycle stage to uncover patterns. Use HubSpot's with to automate score calculations and surface at-risk accounts in real-time.
2. Net promoter score (NPS)

Net Promoter Score measures customers‘ overall loyalty and likelihood to recommend your company, product, or service to others. It’s a single question that captures relationship health beyond individual support tickets.
?How to calculate: Ask “On a scale of 0-10, how likely are you to recommend us to a colleague?” Subtract percentage of detractors (0-6) from percentage of promoters (9-10). Promoters (9-10) = loyal evangelists, Passives (7-8) = satisfied but unenthusiastic, Detractors (0-6) = at risk. Scores range from -100 to 100. It helps to use a to generate a rating scale response.
Why it matters: NPS correlates strongly with retention and growth. Promoters drive referrals and renewals while detractors signal systemic issues. High-performing teams track NPS trends over time and segment by product line, account type, or customer journey stage to prioritize improvement areas.
Pro tip: Always pair quantitative scores with open-ended “What is the primary reason for your score?” responses. Use text analytics to identify common themes across detractors, then close the loop by sharing how feedback drove specific improvements.
3. Qualitative customer feedback

Qualitative feedback reveals the “why” behind quantitative metrics. It uncovers specific pain points, delight factors, unmet needs, and other customer experience metrics that numbers alone cannot surface.
How to collect: Deploy post-interaction surveys after key moments (onboarding complete, support case closed, quarterly business review). Host “customer days” for in-depth interviews. Monitor community forums and social channels for unsolicited feedback. Use open-ended prompts like “What would make us a 10/10 partner?”
Why it matters: Feedback explains churn patterns, validates product roadmap priorities, and reveals support gaps. When coded into themes (onboarding friction, feature requests, competitor mentions), it becomes a leading indicator that complements lagging metrics like renewal rates.
Pro tip: Create a feedback flywheel: analyze responses → identify top 3 themes → assign owners → communicate fixes back to customer base → measure theme reduction over time. HubSpot's make it easy to trigger feedback at scale.
4. Customer churn rate

??The customer churn rate indicates the percentage of customers who cease doing business during a specified period. It's the single most direct measure of customer success program effectiveness.
How to calculate: (Number of customers lost ÷ customers at start of period) × 100. Exclude new customers acquired during the measurement period from the denominator. Track monthly for fast feedback, quarterly for strategic planning.
Sample calculation: 64 customers churned from 1,000 starting customers = 6.4% monthly churn. Annualized: (1 - 0.936)^12 ≈ 52% annual churn.
Why it matters: Churn compounds destructively; research shows that top-quartile teams achieve vs. — proving retention investments deliver 10-15% higher revenue outcomes.
Pro tip: Build a churn prediction model combining health scores, usage drops, and sentiment. Focus retention efforts on “savable” accounts rather than broadcasting to everyone. Track net revenue retention (NRR) alongside gross churn.
5. Monthly recurring revenue (MRR)

Monthly Recurring Revenue tracks predictable subscription/contract revenue each month. Customer success managers monitor expansion MRR separately to measure growth impact.
?How to calculate: Total monthly active customers × average revenue per user (ARPU). Expansion MRR = revenue from upsells, cross-sells, and seat increases. Contraction MRR = downgrades, seat reductions.
Sample calculation: 1,000 customers × $750 ARPU = $750K MRR. If upsells add $25K and downgrades subtract $10K, net new MRR = $15K.
Why it matters: MRR trends reveal whether customer success drives expansion or just prevents contraction. Net Revenue Retention >100% proves the success team creates more value than it protects.
Pro tip: Track MRR by customer cohort and product line. Use expansion MRR to justify success headcount — each CSM should target $X expansion within their book.
6. Customer lifetime value (CLV)

Customer Lifetime Value estimates the total revenue a single customer generates over their entire relationship with your company. It's essential for deciding how much to invest in acquisition, onboarding, and success programs.?
How to calculate: (Average purchase value × purchase frequency × average customer lifespan). For SaaS: MRR ÷ churn rate. More sophisticated models factor in expansion revenue and multi-year contracts.
Sample calculation: ($50 × 3 visits/month) × 24 months = $3,600 CLV. SaaS example: $1,000 MRR ÷ 5% monthly churn = $20,000 LTV.
Why it matters: CLV shows whether customer success creates enough value to justify retention costs. When CLV rises, it signals better onboarding, product adoption, and expansion success.
Pro tip: Segment CLV by acquisition channel, industry, and customer size. Use lifetime value trends to optimize success manager-to-customer ratios and prioritize high-LTV segments.
7. Customer retention cost (CRC)

Customer Retention Cost measures total spend to keep each customer, including CSMs, enablement, onboarding programs, and customer marketing. Compare to CLV for true ROI analysis.
How to calculate: Total customer success expenses ÷ total customers. Include salaries, tools, training, events, and enablement content creation.
What counts: CSM compensation (60%), enablement programs (20%), customer marketing (10%), tools/training (10%). Example: $2.4M annual CS spend ÷ 4,000 customers = $600 CRC.
Why it matters: Healthy programs maintain CRC:CLV ratio of less than 1:3. Rising CRC signals inefficiency; falling CRC risks underinvestment in retention.
Pro tip: Track CRC by CSM and customer segment. High-CRC accounts should show higher renewal/expansion rates. Use to justify automation investments that scale success without headcount.
8. Customer effort score (CES)

Customer Effort Score measures how easy customers find it to get help or complete key tasks. High effort predicts churn more reliably than satisfaction alone.
How to measure: Post-interaction survey: “How easy was it to resolve your issue?” (1-7 scale, 1=very difficult, 7=very easy). CES = average score. Target >5.0.
Why CES beats NPS and CSAT: Research concluded that of repurchase and retention than both NPS and CSAT, as customers who experience low effort are 94% more likely to make another purchase and 88% more likely to increase their spend.
Pro tip: Track CES by channel (chat vs. phone vs. self-service), workflow (password reset vs. billing), and agent. Use low-effort thresholds to trigger improvements.
9. First contact resolution rate (FCRR)

First Contact Resolution Rate measures the percentage of issues resolved during the first interaction. High FCRR = efficient operations and better customer experience.
How to calculate: (Issues resolved on first contact ÷ total issues) × 100. Track by agent, channel, and issue type. Industry benchmark: 75-85%.
Sample calculation: 78 tickets resolved first contact ÷ 100 total tickets = 78% FCRR.
Why it matters: Each transfer compounds frustration. FCRR directly correlates with CSAT, loyalty, and operational efficiency. Low FCRR flags training and knowledge gaps.
Pro tip: Analyze “non-FCR” tickets for patterns. One-reply questions indicate self-service opportunities. Use AI routing to match complex issues to expert agents from the start.
10. Customer satisfaction score (CSAT)

Customer Satisfaction Score captures the reaction to specific interactions rather than overall loyalty. Perfect for evaluating support quality and onboarding effectiveness.
?How to calculate: (% of 4-5 star responses ÷ total responses) × 100. Trigger immediately post-interaction for accuracy. Target 80-90%.
Sample calculation: 40 positive responses (4-5 stars) from 50 surveys = 80% CSAT.
Why it matters: CSAT reveals agent performance, channel effectiveness, and workflow friction. Track by rep, ticket type, and time of day to optimize operations.
Pro tip: Segment CSAT by customer tier and issue complexity. Use low scores to trigger quality reviews and coaching. Combine with CES for a complete experience picture.
11. Renewal rate

Renewal rate measures the percentage of customers or contracts renewed at term end. Direct proof that customers see ongoing value from your solution.
How to calculate: (Customers renewed ÷ customers up for renewal) × 100. Track by quarter for enterprise, monthly for SMB. Healthy SaaS target: >90%.
What high renewal signals: Strong onboarding, sustained adoption, and relationship health. Low renewal flags: Usage drops, support issues, or competitive threats.
Why it matters: Combined with expansion revenue, renewal rate determines Net Revenue Retention (NRR). NRR >110% proves that customer success drives growth.
Pro tip: Monitor renewal pipeline 90 days pre-term end. Cross-reference with health scores and usage. Lost renewals = highest ROI success interventions.
SaaS customer success metrics
SaaS teams measure success through usage because customers don't renew unused products. Recurring revenue demands usage, activation, and expansion metrics over traditional support KPIs.
Usage reveals onboarding success, active users predict renewals, time-on-platform shows workflow fit, and trial conversion validates product/market fit. Customer success benchmarks: 15-25% trials convert, DAU/MAU > 0.4 (collaboration), WAU/MAU > 0.6 (CRM).
12. Product usage rate

Customer success benchmark: 60-80% of accounts hit weekly thresholds (3+ logins SMB, 5+ power users Enterprise).
Customers ghost products they don't use — and take their annual recurring revenue (ARR) with them. Product usage rate catches this 3-6 months before churn hits revenue.
How to measure: Define “healthy” by segment/plan. Calculate % of accounts meeting thresholds weekly/monthly. Watch power features vs. basic logins.
Why it matters: No usage = no renewals. Consistent logins validate onboarding and signal customer satisfaction and expansion readiness.
Pro tip: Auto-alert CSMs when key accounts drop below benchmarks. Usage gaps are your biggest upsell opportunities.
13. Average time on platform or in application

Customer success benchmark: 15-45 min sessions, productivity tools, 5-15 min transactional apps.
Short sessions and infrequent logins equate to trouble brewing. Time-on-platform shows if your product became their daily workflow or just another bookmark.
?How to measure: Average session by role/account. Compare new vs. mature customers. Spike/drop patterns reveal feature launches or churn risks.
Why it matters: Regular, purposeful sessions mean 25% higher renewals. Transactional “check-and-forget” points predict contraction.
Pro tip: Low time + low frequency = urgent CSM ping. High time + low frequency = power user hiding in plain sight.
14. Active users

Customer success benchmarks:
- Collaboration: DAU/MAU > 0.4
- CRM: WAU/MAU > 0.6
- Transactional: MAU/Total Seats > 70%
Paying for empty seats kills NRR. Active users reveal who's actually getting value vs. zombie accounts inflating ARR.
How to segment: Primary vs. collaborator licenses, decision maker vs. contributor, <90 days vs. 1+ year tenure.
Why it matters: License gaps = upsell gold. Low activation in high-ACV accounts = adoption crisis.
Pro tip: Week 1→4→12 cohort trends beat snapshots. Low Week 4 activation? Fix onboarding now.
15. Free trial conversion rate

Customer success benchmarks: Low-touch B2B: 15-25%, Enterprise: 8-15%, Consumer: 2-5%.
Your trial either hooks users or loses them forever. Conversion rate proves product/market fit + onboarding actually work together.?
How to calculate: (Paid ÷ trial signups) × 100. Track D14/D30 by channel/cohort. 20% = solid baseline.
Sample: 20 paid from 100 trials = 20% conversion.
Why it matters: 5% lift = 25% ARR growth at the same acquisition cost. Low rates scream “confusing onboarding.”
Pro tip: Define success milestones (5+ sessions, 3+ records, 2+ invites). Optimize self-serve before CSMs get involved.
Customer success scorecard
Part of learning how to measure customer success is knowing when to use dashboards versus scorecards. A customer success scorecard turns raw metrics into strategic priorities — showing leadership if retention, expansion, and health goals are on track. Here's what to track, how teams use them, and real-world examples.
What to include
Unlike real-time dashboards, scorecards focus on strategic goals. Track retention rate, NPS, product usage, feature adoption, effort score — the KPIs that prove long-term success program impact.
, CEO and Founder of , explains it this way: “The dashboard is like your car‘s dashboard: It gives you real-time information on how things are performing right now. Your success scorecard is like the car’s navigation: Where do you want to go, what are your goals, and how close are you?”
Some of the customer success KPIs to include on your scorecard include:
- Customer retention rate.
- Net promoter score.
- Product usage rate.
- Feature adoption.
- Effort score.
Scorecard examples
Here's a scorecard example from :

Why these indexes: “I want to make sure I’m delivering a product that people love, and that’s why I center my business around these customer satisfaction indexes,” shared Textdrip founder Phil Portman.
Here's another scorecard example from :

Strategic Pete CEO shared that this scorecard allows leadership to find (and therefore resolve) issues in a flash.
Why this works: Color coding prioritizes key data points while handling dense metrics
How to use scorecards
Customer success managers use scorecards to:
- Personalize high-value account strategies
- Proactively address at-risk segments
- Spot trends across cohorts
, founder, explains, “This holistic approach enhances satisfaction and drives long-term loyalty and growth.”
A successful business depends on customer success.
Customer success isn‘t just "nice to have" — it’s the engine driving retention, expansion, and competitive advantage. The metrics above turn gut instinct into data-backed playbooks that protect ARR, spot churn risks early, and unlock growth within your existing base.
Build your success metrics dashboard with to combine health scores, usage data, CSAT, and renewals in one view. Multiple teams can create custom dashboards while working from the same governed data source — making it easier to prove ROI and align with revenue goals.
Download our free to benchmark your KPIs against industry standards and start measuring what actually moves the needle.
Net Promoter, Net Promoter System, Net Promoter Score, NPS, and the NPS-related emoticons are registered trademarks of Bain & Company, Inc., Fred Reichheld, and Satmetrix Systems, Inc.
Editor's note: This post was originally published in January 2020 and has been updated for comprehensiveness.
Free Customer Service Metrics Calculator
Calculate your business's key metrics and KPIs for customer support, service, and success with this free template.
- Customer Acquisition Cost
- Customer Lifetime Value
- Customer Satisfaction Score
- And More!
Download Free
All fields are required.
Form not available
You're all set!
Click this link to access this resource at any time.
Customer Success